How to Install Process Exporter on Kubernetes for Monitoring Linux Processes with VictoriaMetrics and Grafana
Process Exporter is an exporter used to monitor Linux system processes. In this article, the exporter will be exposed through a VictoriaMetrics endpoint. This tool is highly useful for observing the performance of applications and services without having to modify their source code.
As explained in its documentation:
"Some apps are impractical to instrument directly, either because you don't control the code or they're written in a language that isn't easy to instrument with Prometheus. We must instead resort to mining /proc."
Source: https://github.com/ncabatoff/process-exporter
This means that when an application is difficult to instrument directly—either because you don’t have access to its source code, or it’s written in a programming language that’s not easily integrated with VictoriaMetrics—you can use Process Exporter as an alternative solution.
With Process Exporter, you can extract metrics from the /proc directory in a Linux system. These metrics are then collected by VictoriaMetrics and visualized through Grafana, providing an interactive and insightful dashboard for system monitoring.
Steps:
- Apply daemonsets
ds-process-exporter.yaml
apiVersion: apps/v1
kind: DaemonSet
metadata:
labels:
app.kubernetes.io/component: processexporter
app.kubernetes.io/name: process-exporter
name: process-exporter
namespace: monitoring-system
spec:
selector:
matchLabels:
app: process-exporter
app.kubernetes.io/component: processexporter
app.kubernetes.io/name: process-exporter
template:
metadata:
labels:
app: process-exporter
app.kubernetes.io/component: processexporter
app.kubernetes.io/name: process-exporter
annotations:
prometheus.io/scrape: "true"
prometheus.io/port: "9256"
prometheus.io/path: "/metrics"
prometheus.io/scheme: "http"
spec:
containers:
- name: process-exporter
image: ncabatoff/process-exporter:latest
args:
- "--procfs=/host/proc"
- "--config.path=/etc/process-exporter/process-exporter.yaml"
ports:
- name: metrics
containerPort: 9256
resources:
limits:
cpu: 250m
memory: 200Mi
requests:
cpu: 100m
memory: 100Mi
securityContext:
runAsGroup: 65532
runAsNonRoot: true
runAsUser: 65532
volumeMounts:
- name: proc
mountPath: /host/proc
readOnly: true
- name: config-volume
mountPath: /etc/process-exporter/process-exporter.yaml
subPath: process-exporter.yaml
volumes:
- name: proc
hostPath:
path: /proc
- name: config-volume
configMap:
name: process-exporter-config
- Then apply the ConfigMap:
cp-process-exporter.yaml
apiVersion: v1
data:
process-exporter.yaml: |-
process_names:
- name: "{{.Comm}}"
cmdline:
- '.+'
kind: ConfigMap
metadata:
name: process-exporter-config
namespace: monitoring-system
- Apply services
svc-process-exporter.yaml
apiVersion: v1
kind: Service
metadata:
name: process-exporter
namespace: monitoring-system
labels:
app.kubernetes.io/component: processexporter
app.kubernetes.io/name: process-exporter
spec:
selector:
app: process-exporter
app.kubernetes.io/component: processexporter
app.kubernetes.io/name: process-exporter
type: NodePort
ports:
- name: metrics
port: 9256
targetPort: 9256
nodePort: 30500
- Apply service-scrape
vmservicescrape.yaml
apiVersion: operator.victoriametrics.com/v1beta1
kind: VMServiceScrape
metadata:
name: process-exporter
namespace: monitoring-system
labels:
app.kubernetes.io/component: processexporter
app.kubernetes.io/name: process-exporter
spec:
selector:
matchLabels:
app.kubernetes.io/name: process-exporter
app.kubernetes.io/component: processexporter
namespaceSelector:
matchNames:
- monitoring-system
endpoints:
- port: metrics
interval: 30s
path: /metrics
scheme: http
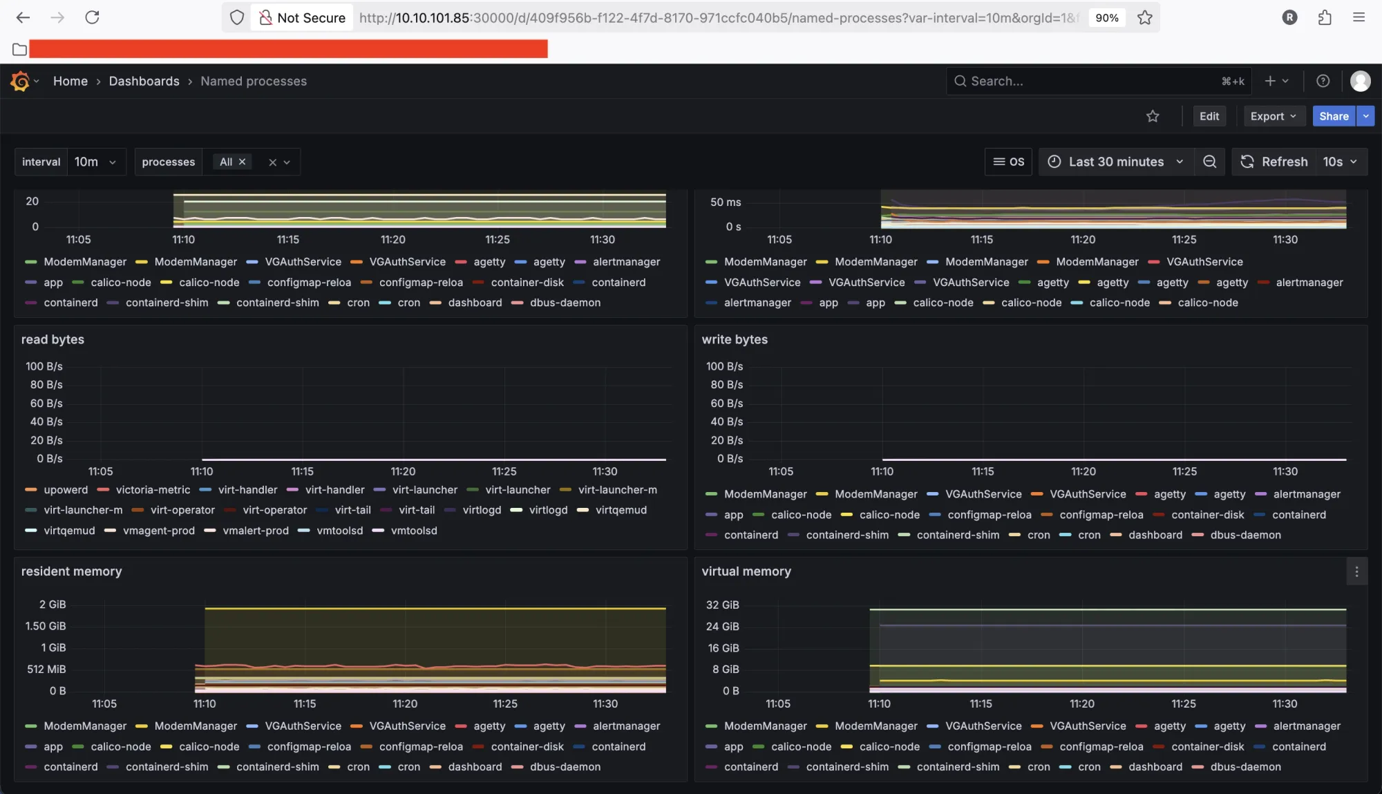
Result:
Check on vmagent VictoriaMetrics

Import Dashboard Grafana: https://grafana.net/dashboards/249

By deploying Process Exporter as a DaemonSet, each node in your Kubernetes cluster will run its own exporter instance. This ensures that all system processes on every node are centrally monitored through VictoriaMetrics (or Prometheus), enabling efficient process-level monitoring across the cluster.